摘要
某医院智能通讯交互系统提供商,面临实验室网络监测难题。艾体宝 Profitap IOTA 可解决,其集捕获、存储、分析功能于一体,部署灵活,有直观界面、高保真数据等优势。应用于实验室可实时监测流量。还具备实时 / 历史流量监控分析、异常流量检测、网络故障排查等功能,助力发现问题、优化性能,保障医疗服务质量安全。
一、客户背景
客户是一家国内知名的医院智能通讯交互系统软硬件一体化综合解决方案提供商,他们所研发的产品目前主要应用在智慧病房、智慧门诊、智慧养老三大领域。
二、遇到的挑战
在研究实验室中,由于设备和终端众多,目前缺乏一种方便的工具可以全面查看网络情况,即实时监测网络中是否存在异常流量、突发流量等现象,同时也要有回溯网络的功能。此外,由于实验室中终端数量众多,客户还需要能够追溯和分析单台终端的网络流量情况,希望将该产品用于实验室测试以及监控他们自行研发产品的性能,以便更好地了解和管理实验室网络。
三、解决方案
艾体宝Profitap IOTA是一款强大的网络捕获和分析解决方案,适用于边缘和核心网络。IOTA将捕获、存储和分析功能集成在单一设备中,并且它可以部署在网络中的任何关键捕获点,用于监控实时和历史网络流量,而不影响网络性能或安全。IOTA在网络流量捕获和分析方面的应用优势如下:
- 直观的用户界面:使用一组全面的综合仪表板,一目了然地监控主机、最高流量者、带宽、延迟、TCP、UDP、IPv4、IPv6、VLAN、DNS 等。
- 高保真数据尽在掌握:IOTA专注于高质量流量捕获和分析,内置1 TB 或 2 TB 的存储空间,也可随时导出原始pcap包进行深入探索。
- 轻松部署和使用:可以串联在核心网络中,也可以通过SPAN将交换机的流量复制到IOTA中进行分析。
- 监控远程站点和分支机构:IOTA 通过 HTTPS 进行全面管理并具有内置 VPN,可以快速深入分析远程站点和分支机构的网络情况。

四、应用实例
在实际应用中,客户将 IOTA 产品应用于实验室环境中。实验室配备了一些类似于平板电脑的设备,这些设备通过以太网与服务器进行数据交互。为了更有效地监控设备和服务器的流量,客户将 IOTA 部署在设备交换机和服务器之间,形成了一个串联的网络结构。这种部署方案使客户能够实时监测设备和服务器之间的数据流动,从而及时发现任何异常情况并采取相应的措施。
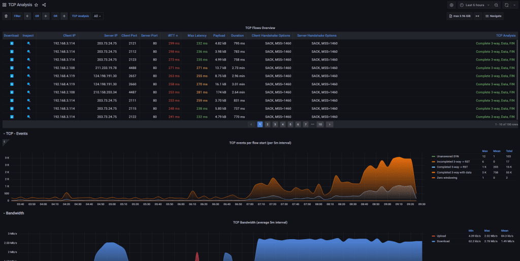
五、实时流量监控/历史流量回溯分析
Profitap IOTA提供了实时流量监控和历史流量回溯分析功能,使用户能够全面了解网络的状态并快速解决问题,利用Profitap IOTA,我们可以实时监测智慧医疗设备产生的网络流量。
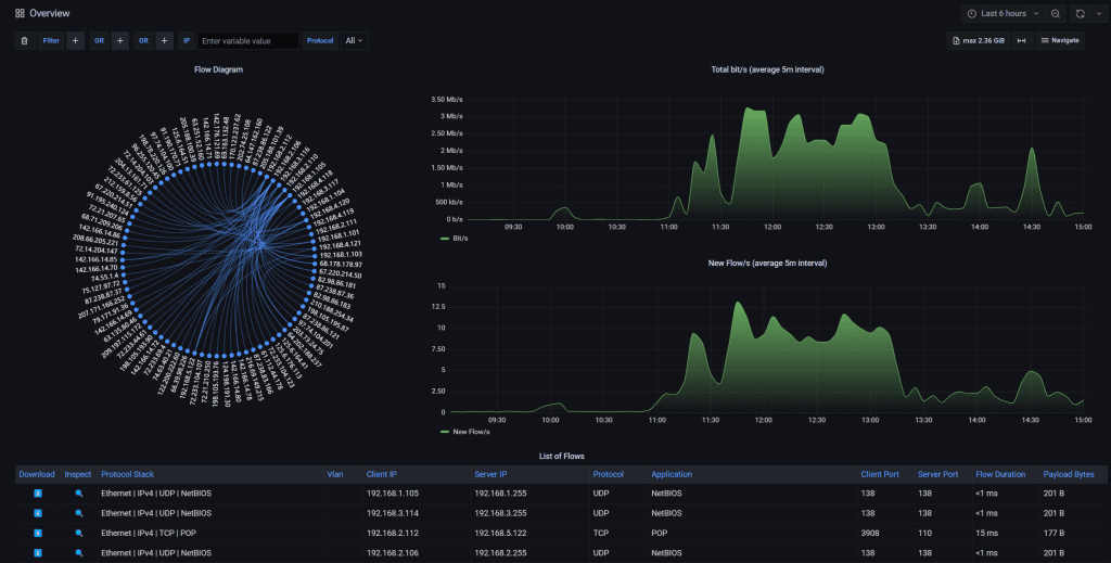
1.实时流量监控
- 实时捕获和分析网络流量,用户可以直观地了解网络上正在发生的情况。
- 控制面板可根据条件即时过滤大量网络流量,帮助用户快速找到对应设备的流量并进行深入分析。
- 用户界面显示最重要的性能指标,如重传、数据包丢失、延迟、吞吐量、可用性和连接性等,有助于快速识别网络问题的根源。

2.历史流量回溯分析
- 用户可自定义时间进行流量回溯分析,只需选择想要查看的时间段,即可轻松查看对应的流量数据。
- 使用历史数据追踪安全漏洞、服务中断和间歇性问题的根源。
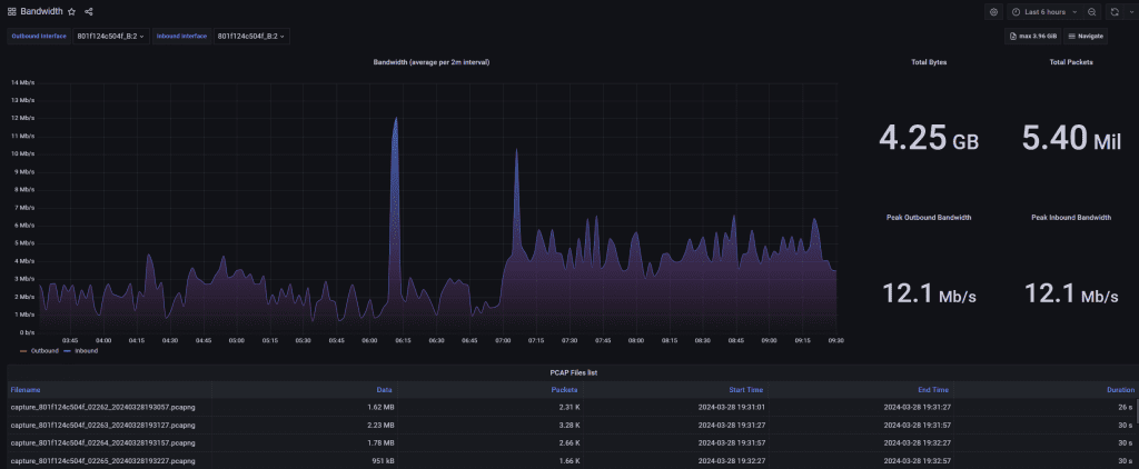
- Profitap IOTA将原始pcap包存储在内置硬盘里,用户可随时下载并通过wireshark进行分析。
- 支持备份到远程FTP服务器上,扩展存储空间,方便用户进行原始数据包存取。
Profitap IOTA的实时流量监控和历史流量回溯分析功能为用户提供了全面的网络管理和故障排除解决方案。
六、异常流量检测
Profitap IOTA 提供了强大的异常流量检测和分析功能,帮助用户监控网络基础设施的每一层,并及时发现潜在的网络异常和安全威胁。
1.全面监控网络数据
- Profitap IOTA 可以捕获和分析网络数据,从最低 OSI 层到关键任务应用程序,实现对整个网络的全面监控。
- 借助高保真流量捕获和智能分析技术,用户可以监控所有网络数据,包括传输层以下的数据包,以及应用程序层的数据传输情况。
2.检测网络异常和安全威胁
- 利用 Profitap IOTA,用户可以轻松追踪网络中的安全漏洞和异常流量。
- 通过分析网络流量,用户可以及时发现可能的网络异常,如异常流量量、频率或来源,以及潜在的安全威胁,如网络攻击或恶意软件活动。

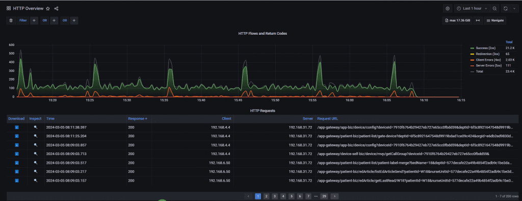
3.详细的协议和应用程序分析
- Profitap IOTA 能够全面了解超过 200 个应用程序和协议,包括 TCP、DNS、HTTP、SSH、QQ、微博、微信、云服务等。

- 用户可以利用这些信息对网络流量进行深入分析,识别出不同协议和应用程序的使用情况,有助于更好地管理和优化网络性能。
- 可以对单个设备在特定时间段内的请求协议进行分类和分析。这使得我们能够深入了解设备的通信模式和行为特征,有助于发现潜在的问题和优化设备性能。

七、网络故障排查
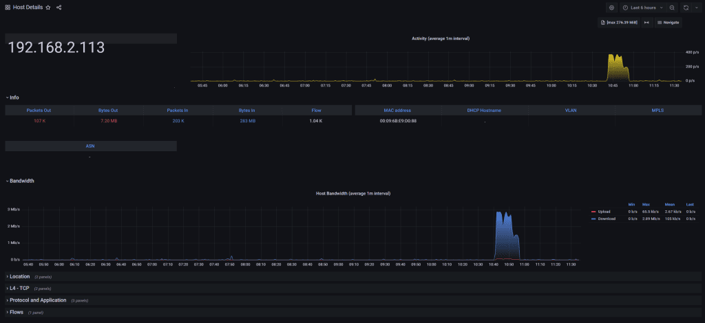
通过Profitap IOTA,我们可以对智慧医疗设备和服务器之间的流量带宽进行实时监控。这有助于我们评估网络性能,及时发现并解决流量拥堵或带宽瓶颈问题,从而确保流量在设备和服务器之间的顺畅传输,提高系统的稳定性和效率。

当在研发实验室中发现智慧医疗设备出现问题时,我们可以利用艾体宝Profitap IOTA下载对应时间段的流量包进行辅助的定位。通过分析设备的通信过程和数据传输情况,我们可以更准确地确定问题所在,并采取相应的措施进行修复,缩短故障排除时间,提高设备的可靠性。

此外,IOTA还可以作为辅助工具用于智慧医疗设备网络质量的检测。通过监控和分析网络流量数据,我们可以评估网络连接的稳定性、延迟情况以及丢包率等指标,及时发现并解决网络质量问题,提高数据传输的可靠性和实时性。

总结
艾体宝Profitap IOTA作为一款专业的网络流量监控工具,在智慧医疗设备的研发和使用过程中发挥着重要作用。通过实时监测和分析设备的网络流量,我们可以发现潜在的问题、优化设备性能,保障医疗服务的质量和安全。





